
GestãoMax usa cookies para melhorar a experiência de navegação no site. Ao continuar navegando, você concorda com a nossa Política de Privacidade.
Antes de falar sobre o dashboard de vendas, é importante explicar de maneira geral o que é um dashboard.
Resumidamente, dashboard é um painel que representa graficamente alguma situação. Apesar do nome ser usado no mundo dos negócios, a verdade é que quase todos os dias lidamos com algum tipo de dashboard.
. O painel do carro é um exemplo de dashboard. Apresenta as informações mais relevantes para o motorista: Nível do tanque de gasolina, velocidade, temperatura do motor, etc.
Assim também funcionam os Dashboards no mundo empresarial. Eles representam algum aspecto da empresa, mostrando o que está indo bem e o que precisa de atenção.
Um dashboard é um agrupamento de informações relacionadas. Essas informações se chamam KPI (em português: Indicadores Chaves de Performance).
Voltando à analogia do carro, o consumo médio de combustível pode ser considerado um KPI. Ao dizer que um carro faz 10km por litro, temos uma referência que pode ser usada para comparar com outros carros, ou com o próprio carro ao longo do tempo.
Normalmente os Dashboards são temáticos, ou seja, são painéis que trazem várias informações de um mesmo assunto, como financeiro, compras, estoque e vendas. Os dashboards de vendas são os mais comuns nas empresas, e o assunto de nosso post.
Não existe um modelo único de dashboard de venda. Embora algumas informações sejam comuns, como o faturamento mensal, cada empresa tem características próprias que exigem KPIs diferentes.
Indústrias costumam medir a média de vendas por vendedor, já um e-commerce mede o número de visitantes da loja virtual que convertem em uma venda..
Mesmo o faturamento mensal, que é comum para praticamente qualquer negócio, pode apresentar ramificações diferentes para cada negócio.
Voltando às indústrias, elas podem separar o faturamento entre exportações e vendas nacionais. Enquanto que uma loja que vende e dá assistência em celulares, provavelmente vai separar o faturamento entre vendas de produtos e vendas de serviços
O dashboard de vendas é uma das principais ferramentas para os gestores. Sendo útil tanto em grandes empresas como em pequenas e médias empresas.
Sua criação pode ser feita de forma manual, em planilhas excel ou automaticamente por software especializados em inteligência de negócios (business intelligence). » Conheça mais sobre business intelligence
Em comparação aos relatórios, o dashboard é muito mais eficiente ao apresentar informações gerenciais. Enquanto relatórios mostram detalhes de alguma operação, como lista de clientes ou lista de vendas, os dashboards mostram informações resumidas, mais úteis para as tomadas de decisão pelos gestores.
Relatórios costumam apresentar apenas textos, em geral no formato de listas ou planilhas. Já os dashboards tem uma visualização mais gráfica, o que facilita o entendimento das informações apresentadas. Essa facilidade permite que se apresente muito mais informações no dashboard no que nos relatórios.
Veja algumas das vantagens de um dashboard:
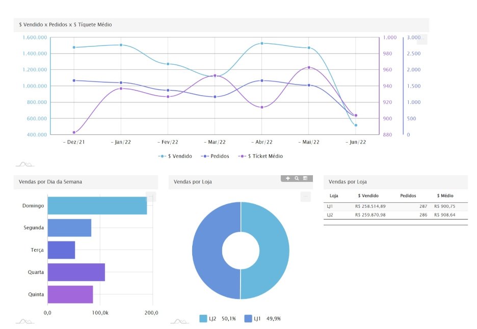
Séries temporais: Muitas informações gerenciais devem ser visualizadas como séries temporais, (também conhecido como série histórica). Verificar o faturamento de um único mês tem sua utilidade, mas é na visualização de vários meses em sequência que o gestor pode entender melhor se a empresa está num ritmo saudável de crescimento contínuo, ou num “voo de galinha” (cresce por um ou dois meses e depois tem queda).
É possível apresentar uma série de faturamento mensal num relatório em forma de tabela, mas a visualização da tendência de crescimento ou queda pode não ser tão clara quanto em um gráfico.
Veja que todos os principais números (KPIs) de um dashboard de vendas pode, e deve, ser representado em séries temporais. Ao verificar a evolução histórica do Ticket médio é possível saber se os clientes têm comprado mais ou menos em cada pedido. Ou se tem comprado produtos mais caros ou mais baratos.
Comparativos
Outra informação que fica mais clara em gráficos são comparativos entre elementos semelhantes, por exemplo, o total vendido por vendedor. Neste caso, normalmente são dados de um único mês, e o foco é analisar o desempenho entre os vendedores.
Outros comparativos comuns podem ser: entre lojas, produtos, estados ou cidades.
Por uma questão visual essa comparação deve ser limitada a poucos elementos. Passando de 15 ou 20 elementos a visualização pode ser prejudicada. Nessas situações é ideal criar algum tipo de agrupamento.
Uma empresa que tenha 50 vendedores talvez faça agrupamentos por regiões. Se a empresa tem muitas lojas, talvez tenha que agrupar por estado ou cidade.
Em alguns casos pode ser interessante fazer um agrupamento cruzado. No caso dos vendedores em várias regiões, pode ser útil comparar o melhor vendedor de cada região.
Outra possibilidade de cruzamento é usar valores médios. Assim seria possível comparar quanto cada vendedor vende na média em cada região.
O relatório ainda é necessário
Vale lembrar que os relatórios não perderam sua utilidade. Eles continuam muito úteis quando é necessário verificar os detalhes de algum KPI.
Isso é comum quando encontramos algum KPI que está muito fora do esperado. Imagine a situação em que um vendedor costuma vender 100 mil por mês. Num determinado mês, o gestor verifica que o vendedor teve um total de apenas 10 mil.
Num primeiro momento o gestor pode dar uma olhada no gráfico de quantidade de vendas. Nesse gráfico ele verifica que o vendedor tinha em média 100 vendas no mês, e no mês em questão foram apenas 10.
Agora o gestor tem uma hipótese, a de que o vendedor não trabalhou todos os dias daquele mês. Para continuar a investigação do que aconteceu, o gestor agora vai ter que recorrer a uma lista de vendas do vendedor naquele mês, ou seja, um relatório detalhado de vendas.
Nele, o gestor poderá identificar detalhes, como em que dias houve vendas, confirmando se o vendedor trabalhou todos os dias ou apenas alguns dias.
É comum a associação de dashboard com um painel cheio de gráficos. Porém ele também é composto de informações pontuais, que são melhor representadas simplesmente com um número e uma indicação se ele teve crescimento ou redução (KPI).
Por exemplo, ao se analisar os resultados do último mês apenas, boa parte da informação se resume a KPIs, como o valor faturado, a quantidade vendas, ticket médio, porcentagem da carteira de clientes atendida, entre outros.
Os gráficos, como citado mais acima, aparecem quando queremos comparar um volume maior de dados, seja entre equivalentes, seja com ele mesmo numa série temporal.
Os dados que serão usados para montar o dashboard de vendas são como a qualidade do material usado numa construção.
Se forem materiais ruins, a construção pode até ser feita, mas com o tempo vai-se percebendo que ela não atende corretamente ao que se esperava dela.
Com os dados é a mesma coisa. Se eles estiverem incorretos ou incompletos, o dashboard pode até ser montado. Visualmente ele vai parecer correto, porém suas informações não estão corretas, o que pode levar a decisões desastrosas por parte dos gestores.
Imagine apostar numa nova linha de produtos, que parecia estar com grande aumento de demanda, quando na verdade eram os dados que estavam incorretos!
Entre os cuidados a se tomar com relação à qualidade dos dados, podemos citar como os mais comuns:
O primeiro cuidado com a qualidade dos dados é no registro das informações. Toda a equipe da empresa deve entender a importância de se registrar todos os dados de forma correta e completa.
Muitas vezes os colaboradores da empresa veem como perda de tempo preencher todos os dados, sejam cadastros de clientes, registros de contatos ou até detalhes de uma venda.
Para minimizar esse problema é necessário explicar para a equipe qual a importância da coleta de dados nos resultados da empresa.
Em segundo lugar, vem uma etapa mais técnica, onde os dados precisam ser uniformizados. Por exemplo, os campos de cep muitas vezes são cadastrados de forma irregular, ora com o traço, ora sem o traço.
Sem uma “limpeza” nesses dados, um dashboard de vendas que utilize mapas, poderá mostrar informações incorretas ou incompletas.
A análise de dados através do auxílio dos computadores trouxe possibilidades quase infinitas de cruzamento e comparação de informações. E isso trouxe vantagens e desvantagens.
A vantagem é que em segundos é possível saber detalhes como quem são os clientes mais importantes, e qual seria o impacto da perda de um daqueles clientes.
A desvantagem é que na hora de selecionar qual informação analisar, deve-se tomar cuidado para não se perder em tantas opções, e acabar analisando fatos que podem ser curiosos, talvez até surpreendentes, mas que não tem grande impacto nos resultados da empresa.
Um caso comum é agrupar os clientes usando uma característica que na verdade não tem impacto na decisão de compra. Imagine uma indústria, que vende para outras empresas, e que agrupe os clientes de acordo com o gênero do comprador, separando entre homens e mulheres.
É provável que se verifique que há muito mais compradores homens que mulheres. Mas essa informação talvez não tenha utilidade prática. Provavelmente há mais homens compradores porque existem mais compradores homens nas empresas que são clientes dessa indústria.
Essa informação não teve utilidade prática. O pessoal de marketing não vai fazer uma campanha orientada para empresas em que os compradores são homens, seria um desperdício de dinheiro.
No entanto, para uma empresa que vende produtos diretamente para os clientes finais, sendo eles pessoas físicas, essa informação pode ser muito útil.
Em uma empresa do ramo de vestuários e calçados, pode haver grande impacto em orientar o marketing de acordo com o gênero ou idade de seus clientes. **
Variações percentuais
É comum que o crescimento (ou queda) dos índices sejam analisados usando-se as medidas em porcentagem. É um ótimo referencial para se entender uma situação, desde que se tome alguns cuidados.
Vejamos 2 casos.
Caso 1
Ao analisar as vendas por cidade nota-se que uma cidade teve crescimento de 500% nas vendas. Parece um resultado bem expressivo, não é mesmo?
Aqui é onde mais se deve tomar cuidado com as porcentagens. Qual era o valor de referência anterior?
Vamos supor que naquela cidade havia só um cliente, que comprava R$ 50 por mês. No mês em análise um novo cliente começou a comprar e o total de vendas subiu para R$ 300.
São de fato 500% de crescimento. Mas para uma empresa que fature acima de R$ 50.000, crescer R$ 250 não terá grande impacto.
Caso 2
Um vendedor apresentou crescimento de 10% nas vendas. Parece um número a se comemorar, certo?
Porém, se a empresa como um todo cresceu 40% no período analisado, significa que o vendedor na verdade não foi tão bem como parecia à primeira vista.
Inflação
A inflação pode ter grande impacto em avaliações temporais, principalmente quando são analisados períodos grandes, acima de 1 ano. Ou mesmo em períodos menores, mas com inflação alta, como ocasionalmente acontece no Brasil.
Ao analisar o crescimento do faturamento é necessário se realizar o que se chama de desinflacionar os dados. Assim a comparação dos valores apresenta a variação real.
Por exemplo, numa sequência de 2 anos com inflação na casa dos 10%, ao final do período teremos 21% de defasagem acumulada.
Uma empresa que faturava 100 mil reais há 2 anos, e agora fatura 121 mil reais, terá na verdade mantido o mesmo nível de faturamento. O crescimento é apenas aparente.
Sazonalidade
Por fim, outro cuidado ao se fazer análises temporais é com a sazonalidade comum a muitos negócios.
Datas festivas, férias, feiras de negócios e até o clima podem afetar as vendas em determinados períodos.
O gestor precisa estar atento para notar num gráfico de evolução de vendas se um crescimento é real ou é apenas reflexo de uma situação temporária.
Outliers
Outliers são valores atípicos, que podem prejudicar a qualidade das informações. São de 2 tipos:
Esse é um caso de outlier que deve ser considerado ao analisar o gráfico. Uma análise que não leve esse dado em consideração pode incorrer no erro de achar que as vendas do mês seguinte caíram, quando na verdade só voltaram para o normal.
Apesar de ser uma “Anomalia” no gráfico, normalmente esse tipo de dado não é excluído da análise, pois representa uma situação real, ainda que incomum.
Situações como essa exigem ações já na preparação dos dados. Ao se analisar os vendedores os dados do vendedor “Mercado Livre” devem ser excluídos. Caso contrário, todo o dashboard relacionado a vendedores será afetado.
Um exemplo: Ao analisar pontos fracos e pontos fortes de cada vendedor, costuma-se comparar os vendedores entre si. Mas nesse caso todos os vendedores poderiam ser comparados com um “super vendedor”.
Todo dashboard de vendas mostra informações, mas nem todos explicam os motivos de determinada situação ter ocorrido.
Um gráfico de vendas, que mostra que as vendas caíram nos últimos meses, fornece um alerta importante para o gestor. Porém, para tomar alguma decisão, ele precisa saber o motivo da queda nas vendas.
Um bom dashboard de vendas reúne no mesmo painel um grupo de informações, que vão auxiliar o gestor a identificar as causas dos resultados ruins.
Se o dashboard incluir também um gráfico apresentando a variação do ticket médio (valor médio dos pedidos), o gestor poderá identificar se os clientes estão comprando menos produtos, ou produtos mais baratos em seus pedidos.
O dashboard deve ter ainda outro gráfico, que mostre a evolução do número de vendas realizadas em cada mês, para o gestor identificar se o que aconteceu foi uma redução na quantidade de clientes comprando.
Neste último caso, o problema pode ser com a perda de clientes antigos, ou com a falta de conquista de novos clientes. O que exige outro gráfico, com essa comparação de vendas para clientes novos ou que já faziam parte da carteira.
Imagine que um dos produtos mais importantes da empresa teve redução de 15% nas vendas. Com certeza é algo que deve ser analisado. Mas qual foi o impacto real disso no faturamento da empresa?
E no lucro?
Além de apresentar os motivos de determinada situação é aconselhável que um dashboard de vendas demonstre os impactos relacionados.
A queda de 15% de um produto não significa queda de 15% no faturamento, a não ser que ele fosse o único produto vendido pela empresa.
O gestor poderá entender melhor o que significa essa queda de vendas no produto se ele souber exatamente quanto isso impactou nos resultados da empresa.
Talvez tenha representado menos de 1% do faturamento, dependendo do “peso” do produto no faturamento geral.
Mas pode ser que a queda no lucro tenha sido de 5%, pois nem todos os produtos têm a mesma margem de lucro. Por isso o impacto na margem de lucro não é o mesmo impacto no faturamento.
Parece complicado? De fato pode ser um pouco no começo, quando ainda não se está acostumado a gerir a partir de dados.
Daí a importância de se ter dashboards de vendas que sejam completos, porém simples de se analisar. Que apresentem informações, mas também expliquem os motivos e efeitos de determinados resultados.
Esperamos que esse artigo introdutório tenha ajudado a entender a importância e o poder dos dashboards de vendas.
Saiba mais sobre nosso Dashboard!
Estamos à disposição para um bate papo sobre como dashboards de vendas podem ajudar a sua empresa.
Marque uma conversa agora
GestãoMax usa cookies para melhorar a experiência de navegação no site. Ao continuar navegando, você concorda com a nossa Política de Privacidade.